随着intel第11代移动端标压酷睿处理器发布,游戏笔记本也将迎来一轮更新换代。相信在这又是618、又是临近暑假的时节,不少小伙伴都憋着整台新游戏本过过瘾。今天聚牛科技给大家带来的是,神舟战神Z7-TA7NS的评测。作为神舟2021年的新品游戏本,它也刚刚上架不久,可以说是一款6500以内预算就能一步到位的游戏笔记本,搭载了intel11代高性能移动版处理器+RTX30系列显卡,颇具实力。话不多说,我们来看看这艘船到底值不值得上。
颜值更高,重量更轻
说实话,神舟品牌深受人们喜爱的原因毋庸置疑是它的性价比,所以大部分人并不担心神舟的笔记本性能会输给同价位的其他产品,但说实话,大家未必不担心它的颜值。好在这一代战神Z7、Z8系列的模具颜值还是说得过去的。战神Z7-TA7NS的三围是361*258*24.9mm,厚度和大小中规中矩。不加适配器的情况下,它的重量的2.2kg,相对来讲,在同档游戏本中算是轻一点的。

战神Z7-TA7NS的A面并不花哨,但也并不死板,两侧对称的雕刻与灯效恰到好处,既不会让人觉得蠢笨,偶尔拿去咖啡店办个公也不会被认为浮夸。







战神Z7-TA7NS的键盘为全尺寸单区背光键盘,键盘的手感不错,也相对比较皮实,具有一定的耐磨性。


灯光可以通过控制中心3.0非常方便地进行切换,同样通过它我们还可以很方便的调整电脑预设模式、风扇转速和组合键功能等等。

战神Z7-TA7NS采用包括双风扇4铜管的CPU和显卡分体式散热设计,从左、右和后方一共可以看到四个出风口,主要的接口也分散在这三个方向上。左侧接口依次为防盗锁插孔、、、麦克风端口和耳麦二合一端口。

右侧接口依次为多合一读卡器接口、TypeC接口和接口。

背部接口则包括电源输入、RJ-45网线接口、HDMI和接口。由于主要的电源、显示、网络接口都在背部,连接时确实可以保证桌面更加整洁,值得好评。
11代U战力出众,新一代性价比战神诞生
按照惯例,在详细的测试之前,我们还是例行先用娱乐大师来给笔记本验明正身,也让大家对这款笔记本有个大概的理解。我们手中的这台战神Z7-TA7NS主要配置为英特尔酷睿i7-11800H处理器、NvidiaGeForceRTX3050显卡、16GBDDR43200MHz双通道高速内存、512GBPCIE固态硬盘。

开启“性能模式”后,我们使用娱乐大师简单进行整机综合性能测试,测试结果为1197704,略高于同档位平均水平,是一个不错的成绩。

使用PCMark10Exted模式进行测试,得到总分6991。其中子项常用基本操作9440分、生产力8656分、数位内容创作7967分、游戏9922分。这样的成绩,无论是作为游戏利器还是内容创作和生产力工具,它的性能都是足够的。当然从倾向上来看,这款笔记本肯定是更倾向游戏场景、生产力和基本操作的。

处理器方面,战神Z7-TA7NS搭载英特尔酷睿i7-11800H处理器,采用10nm制程工艺,8核心16线程设计,主频2.3GHz,睿频4.59GHz,三级缓存为24MB。

使用CINEBENCHR15进行跑分,单核成绩213,多核成绩1992。

CINEBENCHR20测试结果为单核成绩535,多核成绩4958。

CINEBENCHR23测试结果为单核成绩1387,多核成绩12682。

根据这个成绩来看,其要比上一代的i7-10875H和i9-10880H都强上不少,甚至与i9-10980HK有着一战之力,因此可以说i7-11800H在实战中的表现非常值得期待。联想到此前搭载i9-10980HK的笔记本是什么样的价位,就可见战神Z7-TA7NS有多香了。

RTX3050移动显卡采用GA107核心,三星8nm工艺,配备2048个流处理器,4GBGDDR6显存,显存位宽为128bit,显存总带宽为192GB/s。由于去年没有RTX2050系列,RTX3050被看作是GTX16系列的升级版本,它填补的是中低端光追独立显卡的空缺,以此给予玩家更多的选择。

关于图形处理的理论性能测试,还是使用3DMark为主。包括《FireStrike》与《TimeSpy》两个经典系列的跑分,以及测试光线追踪水平的《PortRoyal》。跟我们此前测试过的搭载GTX1650Ti显卡的某款游戏本分数进行简单对比,两者整体的差距还是十分巨大的。但相对来讲,RTX3050与GTX1660Ti和RTX2060的差距也还是有的。
游戏实测:3A及格线没问题,光追掉帧幅度依然很大
鉴于战神Z7-TA7NS在处理器和显卡等方面的全面升级,我们也就不用《DOTA2》、《CS:GO》等等轻薄本也堪堪可以过把瘾的“宿舍游戏”来客气了,直接上一些比较吃配置的3A游戏。游戏测试环节全部是在1080P分辨率的场景下,基本上都开启了最高的画质,来模拟大家使用时的真实体验。这些游戏,笔者主要以游戏自有Benchmark程序为主进行测试,没有设计Benchmark模块的,笔者自行选定了一段固定场景进行10-15分钟的游戏,尽量采用专门用来测试的存档,以惯用的路线与节奏进行游戏,使用Fraps软件进行帧数记录。

首先是超高画质下的《荒野大镖客2》,在几乎全部效果开满的情况下,战神Z7-TA7NS的仍然有平均59.1帧的成绩,基本上达到了60帧的及格线,还是不错的。对比搭载GTX1650Ti的游戏本成绩,战神Z7-TA7N要高出20帧左右,这个差距相信大家都知道差了多少出来。

极高画质下的《刺客信条:奥德赛》测试平均帧率为45帧,距离60这样一个绝佳游戏帧率还是有些差距的。当然如果追求更高帧率可以考虑适当降低画质设置,并不一定像我们测试这样极端。

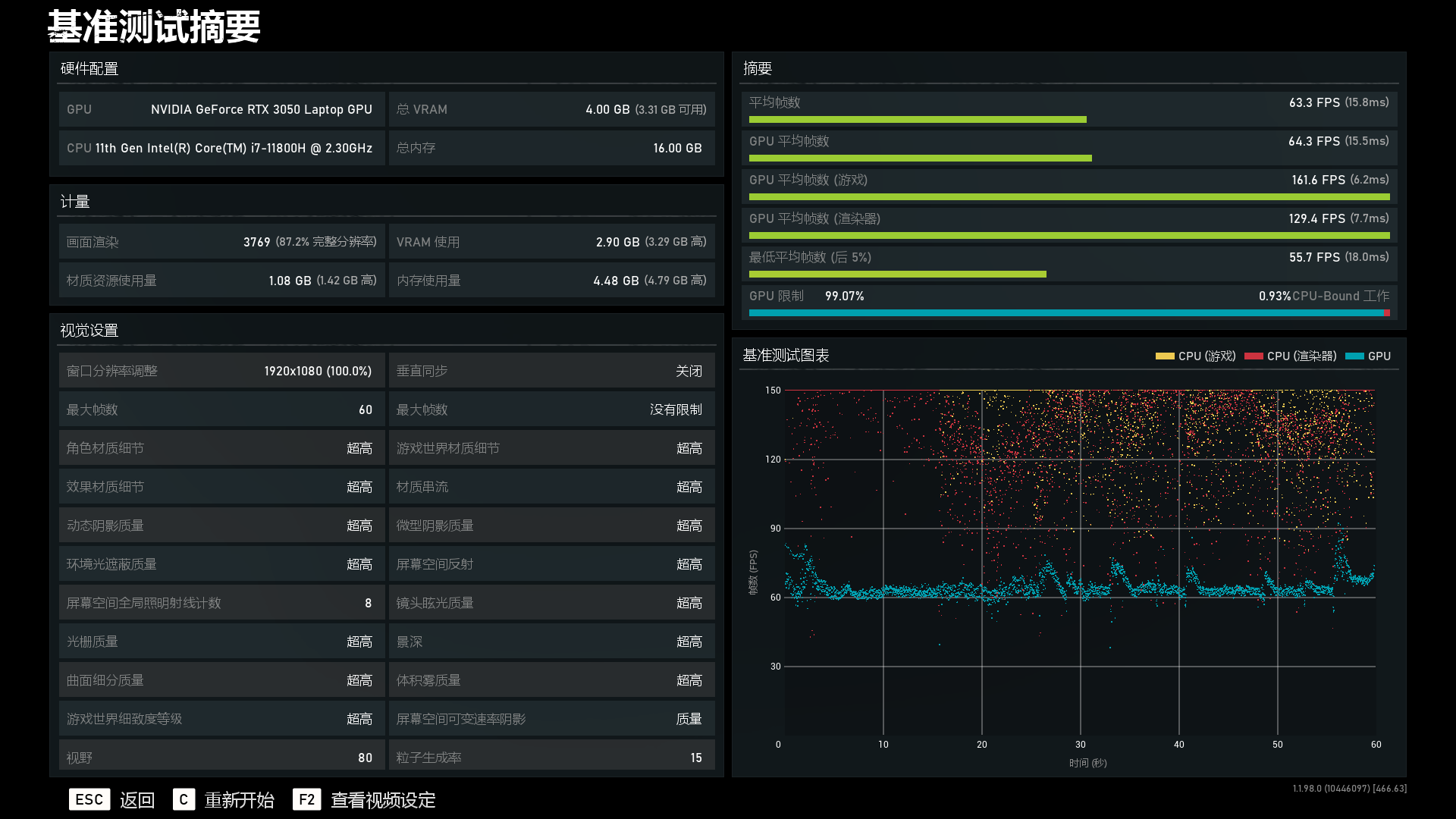
超高画质下的《战争机器5》测试结果平均帧数高达63.3帧,同样因为到达了60帧的及格线,我们可以考虑直接上最高画质来玩耍了。

恶棍画质下的《无主之地3》测试结果为每秒平均45.07帧,同样通过适度的降低画质我们能收获更流畅的游戏体验。

光追游戏方面,《地铁:离去》在超高画质下,光线追踪开到高,战神Z7-TA7NS的平均帧数为32.36帧。这个数字看似不高,但不要忽略《地铁:离去》这个游戏比较吃配置,光线追踪也比较坑帧率,所以其实这个成绩还是比较能接受的。

《古墓丽影:暗影》在最高画质、不开光追的环境下,战神Z7-TA7NS的平均帧数为56帧,接近60帧及格线。

但在把光追直接开到超高后,战神Z7-TA7NS的平均帧数就有些吃紧了,平均帧率降到了35帧。目前看来玩这款游戏还是不开启光线追踪比较合适。
综合来看,战神Z7-TA7NS在面对主流3A游戏时,在不开启光追的情况下,基本上都能达到60帧的及格线。不过,玩家在开启光追后还是会面临比较大幅度的掉帧,所以笔者倾向于还是不开光追或者偶尔尝尝鲜就可以了。
双烤实测:高温之下,“WASD”的爽快手感保住了
上述提到的包括双风扇4铜管的CPU和显卡分体式散热设计给战神Z7-TA7NS提供了有效的散热保障,这也成为了其有望压住i7-11800H和RTX3050的基础。

使用AIDA64+FurMark两款软件,长达半小时双烤实测中,在室温26℃的环境下,CPU平均温度稳定在96℃,GPU温度则稳定在了87.7℃左右。从这个温度来看,性能方面给到我们惊喜的i7-11800H,确实不是省油的灯。性能模式下,战神Z7-TA7NS极限双烤达到了接近46W+56.7W的功耗发挥。

与内部较高的温度相对应的,是其相对也较高的表面温度。使用热成像仪进行测试,战神Z7-TA7NS在双烤后表面温度最高达到了53.7℃,实际触感也会感觉到一定的热量,但远没有达到烫手的级别。不过,我们可以注意到,在我们玩游戏时最常用的“WASD”几个按键附近,温度其实是非常低的,这也是战神Z7-TA7NS在设计时的特殊考量,非常贴心。
总结
从神舟战神Z7-TA7NS这台笔记本,我们不难看出英特尔11代酷睿移动处理器的巨大进步。中端爆锤上代高端的情况,确实在意料之外,不过对于消费者来讲无疑是一件好事。相对于i7-11800H这款处理器来讲,RTX3050这块独显就略有些高攀了,新一代的光追敲门砖依然是光追轻体验的水平,偶尔追求一下真实光影效果还是不错的。综合来讲,战神Z7-TA7NS依然具有着神舟品牌一如既往的高性价比优势,想要一步到位的游戏本玩家可以考虑入手。